Files
AWS/PRACTICE/AUTO-SCALING-GROUP-ELB/ASG-README.md
2026-03-20 12:01:02 +05:30

15 KiB

Auto Scaling Group (ASG) with Elastic Load Balancer

What is an Auto Scaling Group?

An Auto Scaling Group (ASG) is an AWS service that automatically manages a fleet of EC2 instances, maintaining the number you specify at all times. When paired with an Elastic Load Balancer (ELB), the ASG registers its instances as targets in the load balancer's target group automatically — so every new instance spun up by the ASG is immediately eligible to receive traffic. The ELB continuously performs health checks on all registered instances and reports results back to the ASG; if an instance fails a health check, the ASG detects it, terminates the unhealthy instance, and launches a replacement — entirely without human intervention. This combination delivers high availability, self-healing infrastructure, and the ability to scale in or out based on demand.

Prerequisites: This lab assumes an Application Load Balancer (ALB-ASG) and Target Group (ALB-ASG-TG) already exist. If you haven't created them yet, refer to the ALB README first.


Lab Overview

Resource Name / Value
Auto Scaling Group ASG
Launch Template ASG-launch-template
AMI Amazon Linux 2023 (ami-0317b0f0a0144b137)
Instance Type t3.micro
Security Group (instances) launch-wizard-1
Security Group (ALB) SG-ASG
Load Balancer ALB-ASG
Target Group ALB-ASG-TG
Desired / Min / Max capacity 2 / 1 / 4
Availability Zones ap-south-1a, ap-south-1b, ap-south-1c
Region ap-south-1 (Mumbai)

Video Demo

Auto Scaling Group with ELB – Full Demo


Step-by-Step Walkthrough

Step 1 — Open EC2 and Navigate to Auto Scaling Groups

Log in to the AWS Management Console. From the Recently visited services on Console Home, click EC2.

AWS Console Home – click EC2

Inside the EC2 dashboard, locate the Resources panel and click Auto Scaling Groups.

EC2 Dashboard – click Auto Scaling Groups

The Auto Scaling Groups landing page explains how ASG works. Click Create Auto Scaling group to begin.

Auto Scaling Groups landing page – Create Auto Scaling group


Step 2 — Create a Launch Template

A launch template is a reusable blueprint that tells the ASG exactly how to configure every EC2 instance it launches — OS, instance type, security group, and startup script — so you never have to configure machines manually again.

2a — Name the ASG and open the launch template wizard

In the Name field of the ASG wizard, enter ASG. Since no launch template exists yet, click Create a launch template to open the template wizard in a new tab.

ASG wizard – enter name and click Create a launch template

2b — Name and describe the template

Enter the following details:

  • Launch template name: ASG-launch-template
  • Template version description: A launch template for Auto Scaling Group
  • Auto Scaling guidance: check the box — Provide guidance to help me set up a template that I can use with EC2 Auto Scaling

Then scroll down.

Launch template – name and description

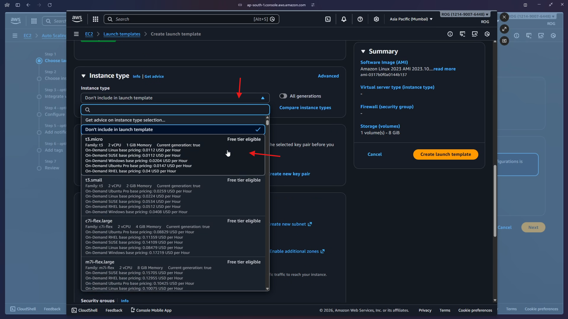
2c — Choose AMI and instance type

Under Application and OS Images, click Quick Start, select Amazon Linux, and choose Amazon Linux 2023 AMI 2023.10 (Free tier eligible).

AMI selection – Amazon Linux 2023

Under Instance type, open the dropdown and select t3.micro (Free tier eligible, 2 vCPU, 1 GiB Memory).

Instance type – select t3.micro

2d — Select security group, add user data, and create the template

Under Network settings, choose Select existing security group and select launch-wizard-1.

Network settings – select launch-wizard-1 security group

Scroll down and click Advanced details to expand it.

Expand Advanced details

Scroll to the User data field and paste the following script. This script runs automatically the first time each instance boots, installing and starting a web server that displays the instance's private hostname — which is how you can confirm the load balancer is routing to different instances.

#!/bin/bash
# Use this for your user data (script from top to bottom)
# install httpd (Linux 2 version)
yum update -y
yum install -y httpd
systemctl start httpd
systemctl enable httpd
echo "<h1>Hello World from $(hostname -f)</h1>" > /var/www/html/index.html
Command Purpose
yum update -y Updates all installed packages
yum install -y httpd Installs Apache HTTP Server
systemctl start httpd Starts the web server immediately
systemctl enable httpd Ensures the web server starts on every reboot
echo ... > /var/www/html/index.html Creates a page showing the instance's private hostname

Click Create launch template.

User data script – click Create launch template


Step 3 — Select the Launch Template and Configure the Network

Return to the ASG wizard tab. Open the Launch template dropdown and select ASG-launch-template.

Select ASG-launch-template from dropdown

The template summary appears, confirming the AMI, instance type (t3.micro), and security group. Click Next.

Launch template selected – click Next

On the Choose instance launch options step, under Availability Zones and subnets, select all three availability zones:

  • aps1-az1 (ap-south-1a)
  • aps1-az2 (ap-south-1c)
  • aps1-az3 (ap-south-1b)

Leave Availability Zone distribution set to Balanced best effort. Click Next.

All 3 AZs selected – click Next

Why select all AZs? Spreading instances across multiple Availability Zones means that if one AZ has an outage, your application keeps running on instances in the remaining zones.


Step 4 — Attach to the Existing Load Balancer

On the Integrate with other services step, under Load balancing, select Attach to an existing load balancer.

Under Select the load balancers to attach, choose Choose from your load balancer target groups. Click the target group dropdown — it shows ALB-ASG-TG | HTTP backed by the ALB-ASG load balancer. Select it.

Attach to existing LB – select ALB-ASG-TG target group

Scroll down to the Health checks section. Tick Turn on Elastic Load Balancing health checks (marked Recommended). Leave the health check grace period at 300 seconds. Click Next.

ELB health checks enabled – click Next

Why enable ELB health checks? By default the ASG only uses EC2 health checks (is the instance running?). Enabling ELB health checks adds a second layer — the ASG will also replace instances that are running but failing to serve HTTP traffic.


Step 5 — Configure Group Size and Scaling

On the Configure group size and scaling step, set the capacity values:

Setting Value
Desired capacity 2
Min desired capacity 1
Max desired capacity 4

Under Automatic scaling, leave No scaling policies selected — the group will maintain exactly the desired capacity at all times.

Under Instance maintenance policy, leave No policy selected.

Group size configured – Desired 2, Min 1, Max 4

Scroll down, review the additional settings (all defaults), and click Next.

Additional settings – click Next

On the Add notifications step, skip adding any SNS notifications and click Next.

Add notifications – click Next

On the Add tags step, skip adding tags and click Next.

Add tags – click Next


Step 6 — Review and Create

The Review page summarises every setting. Verify:

  • Auto Scaling group name: ASG
  • Launch template: ASG-launch-template (Default version)
  • Availability Zones: aps1-az1, aps1-az2, aps1-az3

Scroll through and confirm the load balancer integration and group size settings are correct.

Review page – verify all settings

Scroll to the bottom and click Create Auto Scaling group.

Review page scrolled – click Create Auto Scaling group


Step 7 — ASG Created — EC2 Instances Auto-Provisioned

The ASG is created. Navigate to the Activity tab. The Activity history shows two Successful launch events — the ASG immediately provisioned the desired 2 instances using the launch template.

ASG Activity tab – 2 successful instance launches

Navigate to EC2 > Instances. Two t3.micro instances are in Running state — one in ap-south-1a, one in ap-south-1b.

EC2 Instances – 2 running instances auto-created by ASG

Key point: You never clicked "Launch instance." The ASG read the launch template and provisioned both machines automatically as soon as it was created.


Step 8 — Test via the Load Balancer DNS

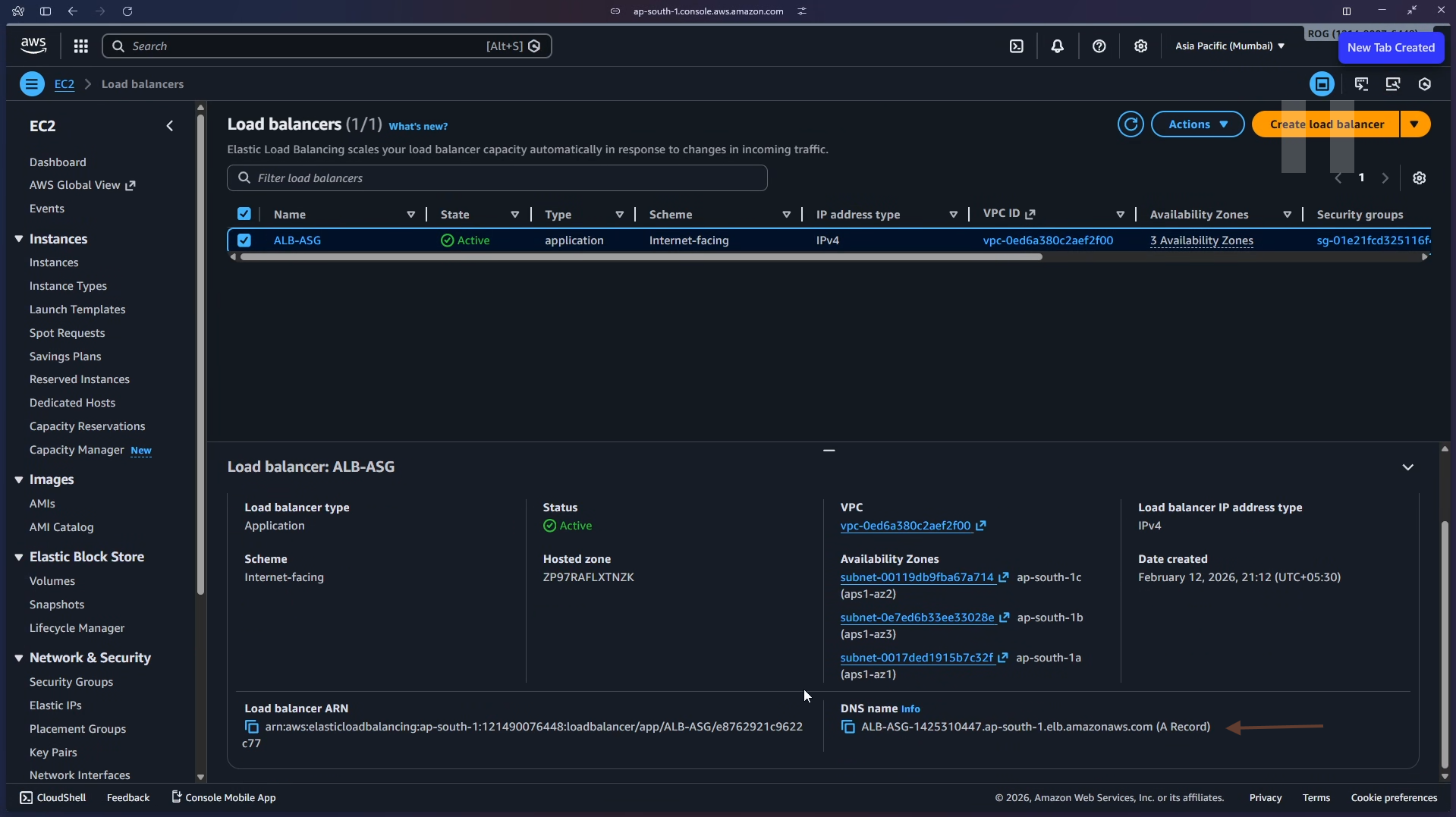
Navigate to EC2 > Load Balancers and select ALB-ASG. In the details panel, locate and copy the DNS name:

ALB-ASG-1425310447.ap-south-1.elb.amazonaws.com

Load Balancers – locate and copy DNS name

DNS name – copy to clipboard

Paste the DNS name into your browser's address bar and press Enter. You will see a page served by one of the ASG-managed instances:

Browser – Hello World from ASG instance

Refresh the page. The ALB routes the request to another instance, and you may see a different hostname — confirming the load balancer is distributing traffic across the ASG's instances.

Browser – refreshed, response from another instance


Step 9 — Test Auto-Healing

To verify the self-healing capability, manually terminate one of the running instances. Go to EC2 > Instances, select one of the ASG-managed instances, click Instance state > Terminate (delete) instance.

EC2 Instances – terminate instance to test auto-healing

Switch to Auto Scaling groups > ASG > Instance management. The terminated instance appears with a health status of Unhealthy (Lifecycle: Terminating), while the others remain Healthy.

ASG Instance management – one instance Unhealthy

Within a few minutes, check the Activity tab. A new entry appears:

"An instance was launched in response to an unhealthy instance needing to be replaced."

The ASG detected the unhealthy instance via the ELB health check, terminated it, and launched a fresh replacement — all automatically.

ASG Activity – new instance launched to replace unhealthy one

Auto-healing in action: No manual intervention was needed. The ASG + ELB health check loop detected the failure and self-healed the fleet within minutes.


Step 10 — Cleanup

Delete resources in the following order to avoid dependency errors.

10a — Delete the Auto Scaling Group

In Auto Scaling groups, select ASG, click Actions > Delete. Type delete in the confirmation field and click Delete.

Select ASG – Actions > Delete

Confirm deletion – type delete

The ASG status changes to Deleting and the desired/min/max capacity drops to 0.

ASG status – Deleting

The Activity history shows both instances being terminated.

ASG Activity – instances being terminated

Important: Deleting the ASG automatically terminates all EC2 instances it manages. You do not need to terminate them separately.

Navigate to EC2 > Instances to confirm all instances are terminated.

EC2 Instances – all terminated after ASG deletion

10b — Delete the Load Balancer

In EC2 > Load Balancers, select ALB-ASG, click Actions > Delete load balancer and confirm. A green banner confirms: Successfully deleted load balancer: ALB-ASG.

Load Balancers – ALB-ASG deleted successfully

10c — Delete the Target Group

In EC2 > Target Groups, select ALB-ASG-TG, click Actions > Delete and confirm.

Target Groups – delete ALB-ASG-TG

10d — Delete the Security Group

In EC2 > Security Groups, select SG-ASG, click Actions > Delete security groups and confirm.

Security Groups – delete SG-ASG

All resources from this lab have been deleted.


Key Concepts Learned

  • Auto Scaling Group (ASG): Automatically maintains a desired number of EC2 instances. If an instance fails or is terminated, the ASG replaces it to keep the fleet at the desired count.
  • Launch Template: A reusable configuration blueprint (AMI, instance type, security group, user data) used by the ASG to provision identical instances on demand — eliminating manual configuration.
  • Desired / Min / Max Capacity: Defines the target fleet size (Desired), the floor (Min), and the ceiling (Max) the ASG will operate between.
  • ELB Health Checks: When enabled, the ASG uses the load balancer's perspective of instance health (is the instance passing HTTP checks?) rather than just EC2 status (is the instance running?). This catches application-level failures.
  • Auto-Healing: ASG automatically replaces any instance the ELB marks as unhealthy — no manual action required.
  • Multi-AZ Deployment: Distributing instances across multiple Availability Zones ensures the application survives a single AZ failure.
  • Instance Maintenance Policy: Controls whether the ASG launches a replacement before or after terminating an unhealthy instance during rebalancing events.